08/07/2019
Замовник: ТОВ «ШУЛЬЦ-БРЕВЕРІ», м. Київ
2015 рік
Компанія Шульц спеціалізується на виробництві високоякісного пивоварного обладнання для ресторанів та пабів.
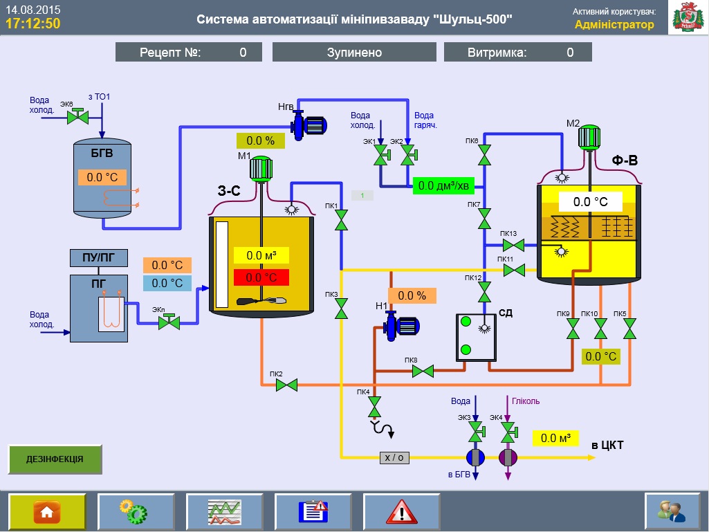
Мета реалізації проекту - автоматизація варильного відділення пивоварні Шульц-500. До складу варильного відділення входять:
Система призначена для керування і контролю процесу виробництва пива, візуальне спостереження за процесами, відображення робочих параметрів, температур і стану виконавчих механізмів на панелі оператора.



Використане обладнання:
Основні технічні характеристики:
| Продуктивність при 8 ЦКТ, дозрівання 21 день | 11425 л/міс.; 380 л/день |
| Займана площа | 70 м2 |
| Електроспоживання | 62 кВт; 380 В; 50 Гц |
| Водопостачання | 44,0 м3/міс; 1,5 м3/день |
| Водовідведення (каналізація) | 32,0 м3/міс; 1,1 м3/день |
Основні функції системи автоматизації:
Зберігання в базі з можливістю редагування не менше 10 рецептів пива.
Вхід в систему здійснюється за рівнями доступу (адміністратор, пивовар, …) з логіном і паролем для кожного користувача.
Архівація даних для можливості відстеження всієї необхідної інформації - хто, коли входив в систему, які були здійснені дії, аварії і т.д.
Система автоматизації передбачає можливість роботи в двох режимах - автоматичний і ручний (дублюючий).
Інтерфейс програми оператора: